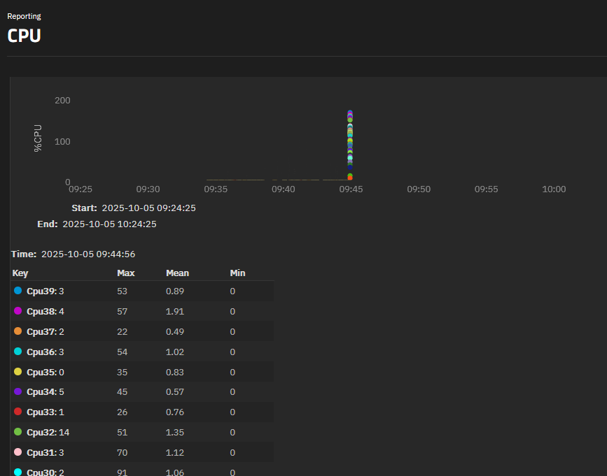
After latest update(or ones before), all charts are so thin that they are not visible until zoomed. Only dots are visible in the peaks. See picture.
Zoomed:
CPU:
After latest update(or ones before), all charts are so thin that they are not visible until zoomed. Only dots are visible in the peaks. See picture.
Zoomed:
CPU:
Are you using a particoluar monitor/resolution?
Honestly i can’t reproduce this, neither on mobile, pretty strange.
Normal Asus monitor, nothing special. Worked before just fine. Tried in incognito mode too, same.
BUT, i just tried with edge, it works in edge, but not in my firefox ![]()
Oh well, i just restarted firefox, works now, so all good. Pretty weird tho.